728x90
2020/08/31 - [모티터링도구] - 그라파나 키바나 차이점 (모니터링 서비스)
2020/08/31 - [모티터링도구] - Grafana 설치 pormetheus
2020/08/31 - [모티터링도구] - Grafana loki, promtail
2020/08/31 - [모티터링도구] - exporter 설치 및 Grafana 연동
2020/08/31 - [모티터링도구] - grafana Mysql Datasource 연동
Mysql Datasource 연동
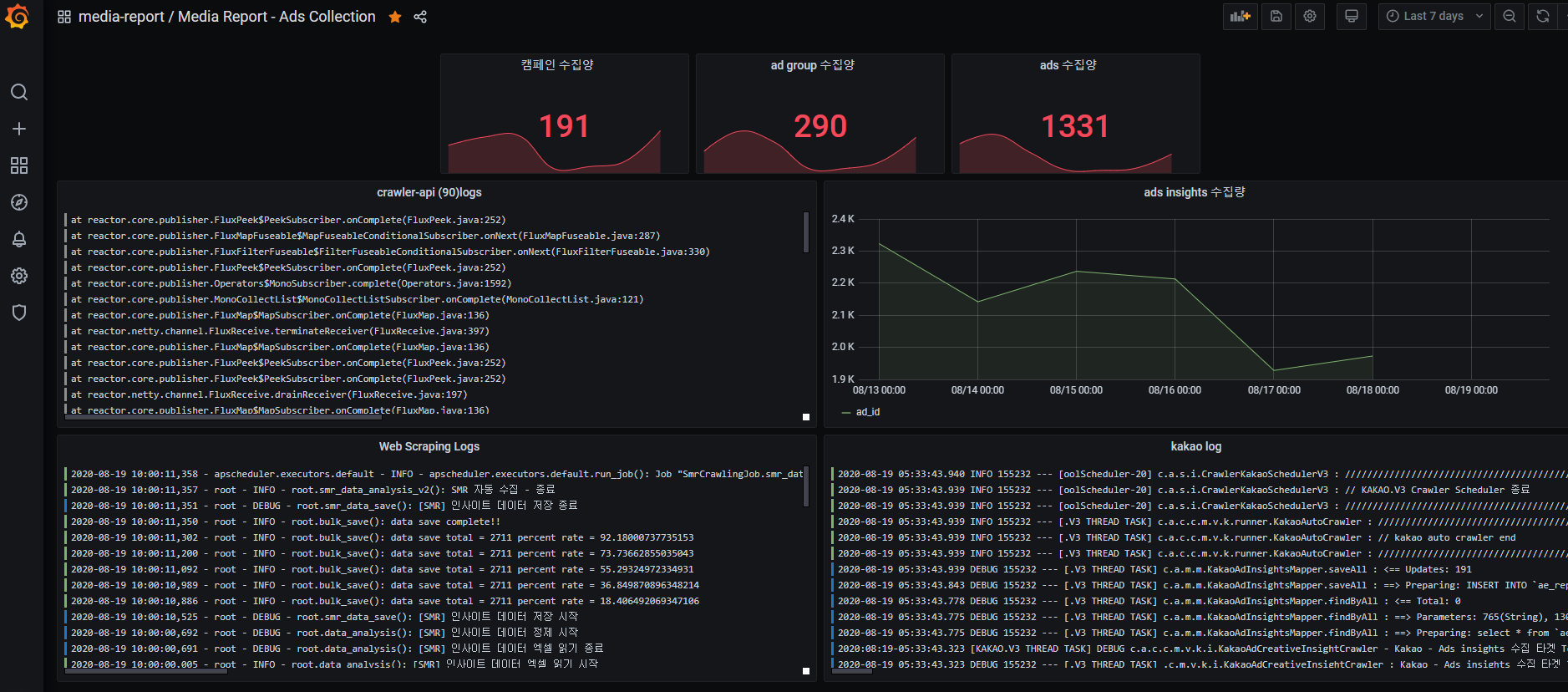
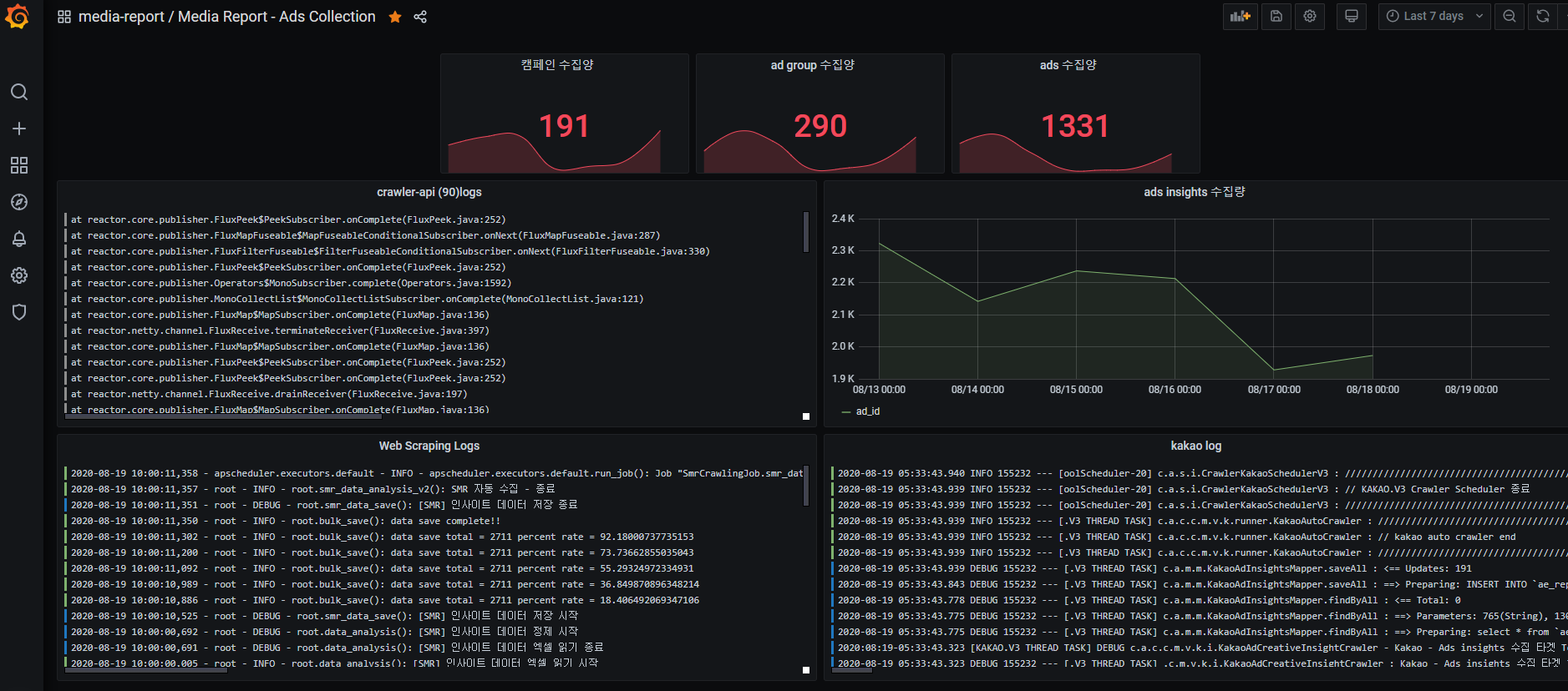
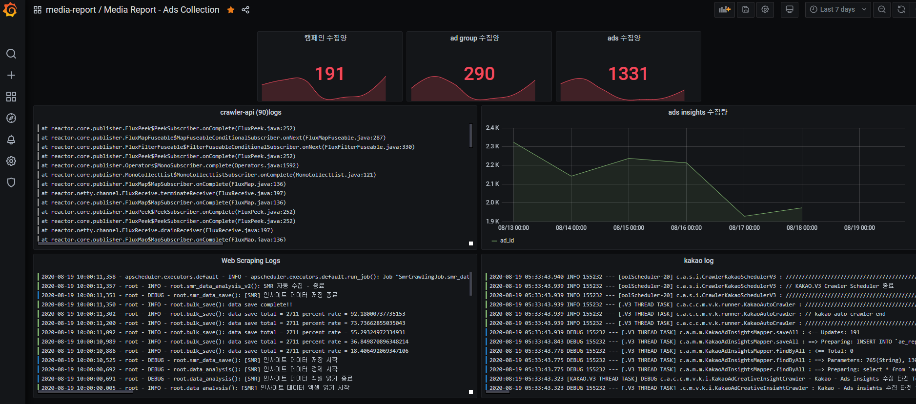
그라파나에 Musql 을 연동하여 데이터를 시각화 할수 있다. 이외에도 시계열 DB 와 RDB 연동도 제공한다.
연동한 데이터베이스에서 평소 사용하던 sql 형식으로 데이터를 추출하여 시각화 한다.
mysql Datasource 추가

mysql panel 생성

최종 결과

DB를 조회함과 함께 타임라인이 존재하고 그에따라 데이터를 수식화 하여 표현 할 수 있다. 타임라인은 timestamp 기준으로 하고 필터링 기능은 별도 심볼로 만들어 필터링도 할 수 있다. 시계열 DB인 inplux db 도 지원한다. sql은 기본 테이블 정보를 바탕으로 만들어짐으로 어렵지 않게 타임라인과 함께 조건을 추가하여 원하는 판넬을 만들어 낼 수 있다.
'모티터링도구' 카테고리의 다른 글
| docker 를 이용한 loki 와 promtail, grafana 설정 (docker compose) (0) | 2023.04.27 |
|---|---|
| docker 를 이용한 gafana, promethous 사용법 (docker compose) (0) | 2023.04.27 |
| exporter 설치 및 Grafana 연동 (0) | 2020.08.31 |
| Grafana loki, promtail (0) | 2020.08.31 |
| Grafana 설치 prometheus (0) | 2020.08.31 |